logo 专注于国内混凝土及水泥制品建材制造业信息化建设
  • 首页
  • 产品
  • 案例
  • 资讯
  • 关于
400-698-7898

产品中心

  1. 所在位置:首页
  2. 产品
  • 美砼混凝土系统
  • 美砼混凝土集团系统
  • 美砼干混砂浆系统
  • 美砼通用建材系统
  • 美砼建材物流系统
  • 美砼建材集团系统
  • 美砼云
  • 美砼混凝土系统

    美砼预拌混凝土企业智能管理系统,简称“美砼混凝土系统”,专为混凝土企业定制打造的智能化管理系统,具备PC版与APP版,轻松满足混凝土企业的信息化、智能化、绿色化、移动化、集团化、社会化的运营管理需求,具备智能、连接、整合三大特性:

    智能:软件智能、硬件智能、移动智能、业务智能、管理智能,使混凝土企业的业务操作更便捷高效;

    连接:行业连接、上下游连接,让混凝土企业的信息流通更及时可靠;

    整合:多系统整合、多业务整合、多组织整合,为混凝土企业提供一体化服务。

    美砼混凝土系统基于移动互联网、物联网、大数据、人工智能等先进技术开发,具备界面清新、便捷高效、快速定制、灵活部署、安全可靠等优良特点。

    产品功能
    产品优势

    免费的智能控制台:过磅、调度、物流、资料等关键岗位的集成操作界面,减少操作步骤,帮助搅拌站提高工作效率。

    严谨的进耗存管理:动态库存与静态进耗存并存,生产耗料及时准确,盘点、敲仓、换仓等仓库操作齐全,库存安全可靠,按月加权成本准确度。

    丰富的统计分析:齐全实用的查询统计,强大灵活的成本、质量主题分析,帮助搅拌站提升成本与质量的管控能力。

    强大的消息流机制:快速定义消息,提醒、预警、报警、控制多种消息类型,PC、APP多端互通,帮助搅拌站控制运营风险。

    严谨的工作流审批:用户自定义工作流审批流程,支持合同、订单、计划、申请等多业务审批。

    成熟的系统接口:必备的地磅、工控机接口,丰富开放的北斗/GPS、加油机、试验机、财务系统等对内对外接口。

    创新的智能硬件:手机扫码开仓、手机扫码排队,支持RFID、摄像头、LED、推杆、料位计、报警灯、IP音箱等硬件,有效避免操作失误及异常情况。

    专业的业务架构:模块、菜单划分严谨准确,生产与资料配合比统一,质量与原材料分离设计,可扩展性能强,支持灵活部署。

    保险的系统安全机制:安全的网络与硬件保障,严格细致的用户权限,完善的操作日志及数据版本日志功能,强大的数据归档与备份。

    智能控制台
    智能过磅

    [过磅控制台]是智能过磅的核心功能,将司磅员的工作集成到一个界面上,通过与智能硬件的有效结合,提高了过磅效率,降低了出错几率,有效的避免了作弊行为。

    批量创建采购计划及实时关注执行情况

    RFID或摄像头自动识别过磅车辆

    根据车牌号快速进行多业务过磅

    自动化赋值提高过磅效率

    自动判稳获取磅表重量

    根据未去皮队列调度车辆进出厂

    吹灰口门禁防止上错料

    料位实时监控防止打冒仓

    过磅照片抓拍及回溯

    过磅LED屏显示过磅引导信息

    丰富的过磅预警报警消息防作弊

    智能调度

    [调度控制台]将调度员的主要工作集成到一个界面,是智能调度的核心功能,主要包括接受订单、创建任务、任务调度、搅拌车调度、搅拌机调度、泵车调度、创建发货等功能。

    支持搅拌站APP及工地微信下订单

    支持按合同或订单快速创建任务

    支持设置我关注的生产任务

    支持卡片或列表形式的任务看板

    支持多种任务排序方式及发货操作

    支持多种搅拌车排队方式

    显示所有搅拌机的发货单队列

    显示所有泵车的泵送安排情况

    丰富的调度提醒报警消息智能调度

    智能物流

    [物流控制台]为车队和调度提供了集中的管理、操作、监控车辆的界面,主要有蚂蚁线、实时监控、轨迹回放、车载视频等功能。

    生产调度与物流跟踪数据一体化管理

    搅拌车工作全程状态跟踪

    可对接不同的北斗/GPS定位平台

    支持车载视频及盲区监控功能

    支持漏料走错工地等多种预警报警消息

    智能资料

    [资料控制台]将发放资料、选配合比、开盘、调盘、登记产品检验、生成质量合格证等试验室相关功能集中到一个智能化界面,提供给资料员、质检员使用。

    支持快速发放开盘资料与竣工资料

    为质检员、资料员提供不同状态的任务看板

    支持多套自定义的报告模板

    支持不同环节的质检、出资料提醒消息

    成本与质量
    成本主题分析

    成本主题分析用于管理混凝土企业核心成本,定制成本分摊,聚焦毛利润,对配合比、耗料、油耗进行多维度分析。

    质量主题分析

    质量主题分析对耗料超差影响、产品质量评估、司机/质量反馈、物流超时、配合比合理性检查进行深度分析,支持按生产任务或发货单溯源。

    系统消息

    系统消息是美砼为用户提供消息的系统级功能,集消息的产生、设置、分发、展示功能于一体,基于业务事件驱动,支持提醒、预警、报警、控制等多种消息类型,是系统所有消息的统一容器。

    系统接口

    支持与各种智能化、数字化、网络化硬件设备,各种软件系统进行对接。

    智能硬件
    过磅智能硬件

    过磅视频监控:过磅视频监控同时具备实时监控、过磅取重时拍照留存功能,支持原材料过磅、油料过磅、搅拌车过磅,过磅视频监控使视频技术保证了与过磅业务深度融合,过磅数据的可追溯性,降低了作弊几率,提高了过磅安全系数。

    过磅车辆识别:过磅车辆识别具备车辆上磅时自动识别车辆、语音播报提醒过磅的功能,支持原材料车、油料车、搅拌车业务,大大减轻了司磅员的工作强度,提高了过磅效率。支持RFID及摄像头两种识别方式。

    过磅红外对射:过磅红外对射用于控制车辆上磅时停车到位,防止车辆轮胎不上磅、压磅等过磅作弊问题。

    过磅电子看板:过磅电子看板使用LED屏显示从称重上磅、保存、下磅到去皮上磅、保存、下磅过程中的车牌号、重量、货位、材料、指令等过磅信息,用于引导司机过磅及确认过磅信息。

    货位智能硬件

    吹灰口门禁:吹灰口门禁具备安全上料、远程监控仓锁状态、上料过程追溯、报警、手动开仓等功能。吹灰口报警支持仓锁开异常、关异常、常开报警等。

    料位监控:料位监控采用高精度应变片传感器直接测量料仓原材料净重,解决传统料位高度测量弊端,用于预防上料冒仓,是混凝土企业绿色生产的重要保障。料位监控具备料位实时监控、料位/理论历史曲线分析、料位校称等功能。

    货位报警:货位报警支持货位容量预警、货位容量报警、入错仓报警等,报警时过磅控制台与货位报警灯会同时作用,司磅员可以在过磅控制台上关闭报警。

    货位电子看板:货位电⼦看板是货位的电⼦铭牌,使⽤LED屏动态循环显⽰货位的基本信息及待上料⻋牌号,货位基本信息主要有名称、材料、重量、批次等,货位待上料⻋牌号⽤以引导司机上料。

    搅拌车智能硬件

    搅拌车排队控制:搅拌车排队控制通过控制搅拌车排队让搅拌车调度更公平有效,支持司机扫码排队、IC卡刷卡排队、RFID识别排队等排队方式。

    搅拌车排队电子看板:搅拌车排队电子看板使用电视机显示车辆排队、搅拌机生产队列、动态排队二维码等信息,且具备语音播报功能,司机可以方便的看到及听到排队情况,使搅拌车调度更加透明高效。

    搅拌楼智能硬件

    搅拌车装货控制:搅拌车装货控制使用RFID自动识别车辆及IP音箱语音播报,具备引导车辆进入机楼、引导车辆离开机楼、车辆错误进楼报警等消息功能,用以引导车辆装货及防止车辆装错货,避免由于车辆装错货送错工地之后导致一系列的事故。

    搅拌车装货电子看板:搅拌车装货电子看板使用LED屏显示搅拌机生产队列信息,整体提升企业的对外形象。

    美砼混凝土系统APP版

    美砼混凝土系统APP版,配合美砼混凝土系统PC版使用,提供给搅拌站管理者、司磅员、收料员、质检员、搅拌车司机、泵车司机、业务员等人员使用,满足不同层次、不同岗位用户的移动化办公需求。

    美砼混凝土系统APP版具备销售快报、生产快报、材料快报等智能分析功能,让搅拌站管理者随时随地掌握搅拌站的运营情况。

    美砼混凝土系统APP版具备临时合同、创建订单、创建任务、货位监控、货位敲仓、搅拌车扫码排队、设备巡检登记等实用功能,内容覆盖销售、生产、采购、仓储、质量、物流、设备、财务等搅拌站全部业务流程,方便搅拌站员工开展移动办公业务。

  • 美砼混凝土集团系统

    美砼预拌混凝土企业集团管理系统,简称“美砼混凝土集团系统”,专为混凝土集团企业潜心打造的信息化系统,具备PC版与APP版,轻松满足商混集团企业的信息化、智能化、绿色化、移动化、集团化、社会化的运营管理需求。

    美砼混凝土集团系统主要解决集团总部及各职能部门的战略、计划、分析、财务、管控、审批等层面的管理需求,与美砼混凝土系统的智能业务功能搭配使用完成整个集团企业的闭环管理目标。

    产品功能
    产品优势

    多组织支持:满足多组织结构的集中、集约管理,支持业务组织结构的动态调整。

    分布式部署:集团版与站点版独立部署,集团版与各站点版之间通过数据同步引擎交互数据,集团版、各站点版之间相互独立。

    站点实时监管:实时监控各商混站点的生产经营情况。

    多级下发模式:支持合同、订单、任务三级下发模式,支持联合生产、跨站退货。

    财务集中管控:集团财务,包括应收账款、应付账款、成本核算、发票等,支持合同控制和应收款风险控制。

    统一APP:所有移动功能均在一个APP上实现,包含集团版与站点版相应功能,避免同一个人同时操作多个APP。

    单站点核算:集团各站点间的产品、原材料、油料、辅料、车辆、设备等内容的往来核算,达到单站点核算目标。

    化功能设计:集团版包含尽可能多的管理功能以让站点版主攻业务智能化,辅料、物流、设备等功能均全部在集团版中实现。

    基础功能完善:支持完善的权限、日志、提醒、预警、报警、控制、审批等公共机制,准确捕获企业管理动机。

    数据同步引擎

    数据同步引擎是集团版与各站点版之间的数据同步工具,引擎将集团版的数据下发给站点版,同时又将站点版的数据上传回集团版,并且保证数据上传下发的及时性与准确性。

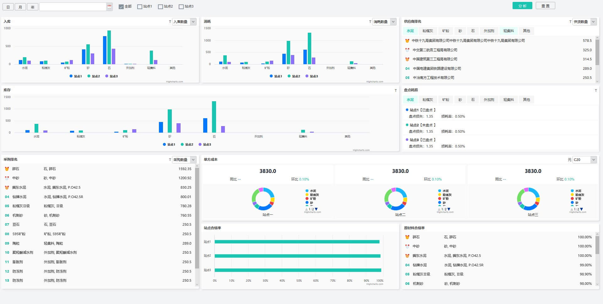
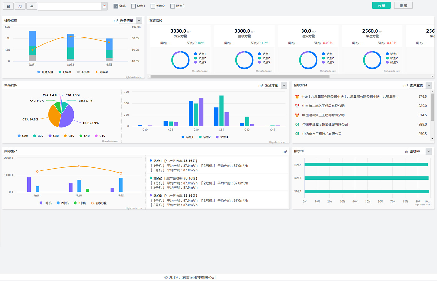
    智能分析

    智能分析为各站点运行状况综合视图,支持销售、生产、原材料、成本、质量等主题分析。

    生产主题分析

    生产主题分析用于各站点、不同时间段的调度生产情况分析,支持按任务进度、签收、泵送、剩退货、搅拌方量等多维度分析。

    原材料主题分析

    原材料主题分析用于各站点、不同时间段的原材料多维度分析,包括入库、消耗、库存、供应商排名、盘点损耗、单方成本、供应商排名、合格率排名等方面。

  • 美砼干混砂浆系统

    美砼干混砂浆企业智能管理系统,简称“美砼干混砂浆系统”,本产品集销售、生产、采购、仓储、质量、物流、设备、财务、统计分析等功能于一体,专业解决干混砂浆企业的全面信息化管理目标。

    本产品涵盖了干混砂浆搅拌站运营过程中涉及的所有业务,保证数据准确性和及时性,并优化提升了现有的业务流程,轻松满足企业的信息化、智能化、绿色化、移动化、社会化的运营管理需求。

    产品功能

    智能化地磅管理:摄像头识别车辆、过磅照片抓拍留存、LED屏显示过磅引导信息等智能化收款提升效率。

    指定装货控制:开提货单时指定货位,IC卡刷卡装货,避免装错货造成的损失。

    销售应收管理:管理销售订单、发货、对账、收款等应收账款流程。

    采购应付管理:管理物料的采购、入库、对账、付款等应付账款流程。

    进耗存管理:管理原材料、油料、辅料、成品的进耗存。

    工控机对接:采集工控机耗料、同步生产任务及配比。

    移动筒仓管理:管理移动筒仓的租赁、进出厂、索赔、报废等业务。

    多多种生产方式:支持按需生产与存货生产两种生产方式。

    产品价值

    满足业务操作和管理要求,提升工作效率;

    实现业务数据化、流程化、标准化;

    管理企业的无形资产,尤其是数据资产;

    加强资源、人员、业务、财务管控;

    加强质量、成本、安全、风险管控。

  • 美砼通用建材系统

    美砼通用建材企业智能管理系统,简称“美砼通用建材系统”,本产品是一套主要针对砂石厂、矿粉厂、加气砖厂、建材贸易公司等建材企业的智能化管理系统。本产品具备销售、采购、仓储、质量、物流、设备、财务、统计分析等功能,可以满足企业的业务操作和管理要求,提升工作效率、控制企业成本的精细化管理目标。

    产品功能

    严格的进出厂管控:与门禁系统对接,未完成过磅车辆禁止出厂。

    智能化地磅管理:摄像头识别车辆、过磅照片抓拍留存、LED屏显示过磅引导信息等智能化收款提升效率。

    指定装货控制:开提货单时指定货位,IC卡刷卡装货,避免装错货造成的损失。

    销售应收管理:管理销售订单、发货、对账、收款等应收账款流程。

    采购应付管理:管理物料的采购、入库、对账、付款等应付账款流程。

    进耗存管理:管理原材料、油料、辅料、成品的进耗存。

    物流管理:支持船运、车运等多种物流运输方式。

    费用管理:管理运输、劳务外包过程等各种费用。

    产品价值

    提高效率:力助通用建材企业提高过磅、调度、生产、物流、质量、统计等业务的效率。

    降低成本:帮助通用建材企业降低管理、人力、物料等成本,为企业赚取更多利润。

    提升质量:辅助通用建材企业提升自身的产品及服务质量。

    控制风险:协助通用建材企业更好的控制财务风险。

  • 美砼建材物流系统

    美砼建材物流企业智能管理系统,简称“美砼建材物流系统”,本产品是为商砼行业第三方物流企业量身定制的产品,是我司基于商砼行业第三方物流市场的长远发展需要,通过对信息化、车联网、移动互联网等先进技术的应用而设计打造的智慧物流管理系统。本产品是第三方物流企业实现专业化、集约化、规模化、个性化、精细化等发展需求的不可或缺的助力。

    产品优势

    智能操作:为商砼行业第三方物流企业量身定制的产品,智能化的界面让用户操作更加便捷高效。

    规模应用:针对服务客户设计的专业智能的调度功能,无论你服务多少个客户都可得心应手的操作。

    移动应用:物流APP的应用支持多角色的功能应用,丰富了物流流程的工作场景和数据收集手段,通过移动网络和手机APP,可以实现沟通协同、业务管理无死角。

    个性定制:快速定制第三方物流企业的个性化需求。

    数据安全:灵活部署,有效保护混凝土企业的数据安全。

    智能预警:丰富的预警报警信息,灵活的工作流审批功能。

    产品价值

    专业化:第三方物流行业的业务性质和服务领域是专业化的,智慧物流系统能帮助第三方物流企业提升其专业性。

    集约化:可通过智慧物流系统实现集约物流资源、提升物流效率和降低物流成本目的,控制物流成本是商混物流企业的生命线。

    规模化:通过现代化的信息化和物联网手段,升级物流业务流程和协作模式,解决物流企业规模化瓶颈。

    个性化:通过实时信息采集实现有效的由外而内的物流业务和服务协同,通过大数据支撑准确定向的云服务,解决企业按质按时交付能力、按需定制服务能力、应急处置能力。客户服务能力乃至增值服务能力,是商混物流企业的生存保障和发展基础。

    产品体系
    车辆和物资管理体系

    管理企业车辆采购、报废流程,整合管理企业所有车辆、司机信息,完整管理车辆报修申请及维修流程以及车辆保养流程,所有配件(包括轮胎等)的出入库及使用过程都可追溯,管理车辆燃油的出入库,所有配件和燃油的库存都可实时监控和分析,车辆资源可实时灵活的调动。

    调度管理体系

    设立统一车辆调度平台,订单计划收集及车辆、驾驶员的统筹调配,资源效率提升,支持多客户的灵活调度。驾驶员上岗启用手机APP,接收和确认物流指令,参与物流过程。 通过司机APP、GPS/北斗定位、罐体正反转(搅拌车)监测,与物流业务数据结合,实现实时物流过程动态监控,采集和监督物流运输行为,对行驶路线异常、车速异常、不良驾驶行为、偷油偷料进行实时报警、可以进行轨迹回放等物流过程溯源。对物流过程成本、风险、质量进行管理和控制。

    工地发车合理性智能安排、压车断料预警和补救、司机和车辆智能排队、搅拌楼生产智能安排、单站和多站资源计划和调拔、泵送安排、剩退货、多站协同生产物流,可提高物流效率、提升服务质量、降低物流成本。

    安全管理体系

    安全培训管理标准化,包含培训内容及培训档案线上线下存档,培训资料及培训标准化;

    各项安全检查管理标准化,检查标准的设立及电子数据收集,上传,分析及考核;

    安全考核管理标准化,结合相应的安全管理数据,设立一套准确细致的安全考评体系;

    事故管理,设立事故管理电子台账,精确到各事故类型及损失大小;

    财务管理体系

    搅拌车(商贸车)运输的业务单据、业务合同、物料出入库和库存信息、加油记录、司机和车辆管理信息,必须在系统里尽量实时的得到完整体现,实现物流业务电算化,实现业务自动统计、电子结算、应收应付管理、司机、车辆、业务成本分析,得到清晰的完整业务成本视图和企业利润分析。

  • 美砼建材集团系统

    美砼建材企业集团管理系统,简称“美砼建材集团系统”,专为多元异构建材集团打造的信息化管理系统,本产品以混凝土业务为核心,业务涵盖混凝土、干混砂浆、加气混凝土、砂石厂、建材物流、建材商贸等建材制造服务业。支持深度的个性化项目定制。

    产品优势

    多组织支持:满足多组织结构的集中、集约管理,支持业务组织结构的动态调整。

    多元异构业务支持:支持混凝土、干混砂浆、沥青混凝土等预拌业务,支持PC构件、管桩、管道等预制业务,支持矿山、砂石、商贸等建材业务,支持混凝土物流、PC构件物流等行业物流业务等。

    业务财务融合:业务财务数据双向实时传递,业务实时形成财务数据支撑,财务对业务实时管控。

    产品功能

    业务管控:统一销售、统一生产、统一采购、统一仓储、统一质量、统一物流、统一设备,支持合同、订单、任务三级下发模式,支持跨站退货。

    财务管控:集团财务,包括应收账款、应付账款、成本核算、费用预算、固定资产、资金池等。

    管理驾驶舱:企业辅助决策系统,包括多维分析、KPI管理、管理驾驶舱控制台、管理成熟度测评及辅助决策等。

    APP功能:查询统计、智能分析、业务管理、业务审批等。

    集团内部核算:集团各站点间的产品、原材料、油料、辅料、车辆、设备等内容的往来核算。

    业财融合实现

    人工处理业务与财务的对接流程,效率低、差错率高、实时性差,更不能从财务角度实现事中控制、事前预警和预测。

    业务和财务融合是企业管理信息化发展的趋势和必经之路,没有财务管控的业务管理是不完整的,是缺乏管理智能性的。

    从业务管理延展到财务管理的深化功能包括统一的基础资料(物料、供应商、客户、合同、组织结构、员工等)管理、通过业务单据实现系统自动对账结算、收付款、往来账处理、应收/应付管理、发票管理、费用预算管理、费用报销管理、成本核算、固定资产管理、合同发货控制、财务风险管控、客户信用自动评级、业务审批关联财务数据展示、资金池管理、总账凭证自动生成和多级财务报表自动化、财务业务战略分析和辅助决策。从而实现财务工作信息化、财务业务实时联动、财务风险控制和提升财务对企业发展的控制力和推动力。

    系统架构特点

    业务、站点分层架构

    按业务、按站点组织功能,方便后期扩展业务或者站点,站点的员工根据业务划分也可以操作集团版。

    集团版站点版独立架构

    集团版与站点版独立部署,集团版与各站点版之间通过数据同步引擎交互数据,各站点版之间相互独立。

    集团版突出管理

    集团版的重点在于多组织、审批、成本、质量、财务、计划、分析、决策等,强调统一管理、业务管控、财务管控、业财融合,功能强大全面,辅料、物流、设备功能全部在集团版实现。

    站点版突出业务

    站点版的重点在于业务、执行、生产、效率等,强调业务智能性,功能简洁易用,在后期扩充站点时价格优势明显。

    统一APP架构

    所有移动功能均在一个APP上实现,包含集团版与站点版相应功能,避免同一个人同时操作多个APP。

    本地化部署

    所有系统均采用本地化部署方式,定期备份存档,数据安全可靠,使企业数据资产化。

    外部系统接口

    预留财务系统、OA系统、BI系统等外部接口。

    高度定制化

    根据项目量身定制,满足项目的特殊需求。

    B/S+C/S+APP+小程序架构

    集团版为B/S架构,站点版为C/S架构,移动应用APP为Android及iOS架构,工地版小程序为微信小程序架构,系统整体采用面向服务的SOA架构实现前后端分离、方便后期维护。

    数据库架构

    使用SQL Server 2014满足可靠性、一致性、高并发性的数据存储要求。

  • 美砼云

    连接是互联网的本质特性,美砼建材企业云平台(简称“美砼云”)的连接功能将混凝土行业、上游供应商行业、下游工地行业、中间租赁商行业紧密的联系在了一起,通过移动应用建立起了从工地下销售订单到搅拌站、从搅拌站下采购订单到供应商、租赁商提供租赁服务的连接通道。

    工地版小程序

    工地版小程序使工地参与搅拌站的销售业务,包含下订单、订单跟踪、发货单签收、订单统计分析、意见反馈等功能。

    工地人员使用微信扫一扫功能可以签收,降低了准入门槛,同时降低了推广难度。意见反馈支持拍照功能。

    供应商版小程序

    供应商版小程序使供应商参与搅拌站的采购业务,包含司机接收上料指令、司机吹灰口扫码开仓锁、司机搅拌站导航、司机运送统计等功能。

    送货司机使用微信扫一扫功能可以直接开仓锁,降低了准入门槛,同时降低了推广难度。

深厚行业积淀
势必与众不同

《美砼》专注于国内混凝土及水泥制品建材制造业信息化建设,由北京慧同科技有限公司匠心打造。产品以混凝土企业信息化为核心,业务涵盖混凝土、干混砂浆、加气混凝土、砂石厂、建材物流、建材商贸等建材制造服务业。

链接
  • 产品
  • 案例
  • 资讯
  • 关于
联系我们
  • +010 6378 7260
  • sales@58hnt.com
  • Q+1852891132

微信公众号

手机网站

Copyright © 2021 北京慧同科技有限公司 版权所有 京ICP备17005819号-2